全国服务热线
首页 > 解决方案 > 解决方案列表 > 智慧水务 > 户表集抄管理系统
户表集抄管理系统

实现大用户用水、居民用水、工业用水、商业用水等场景的水表统一管理,对智能水表、远传水表、机械水表等表具厂家的类型、时间、用水量等数据进行多维度分析。


系统特点

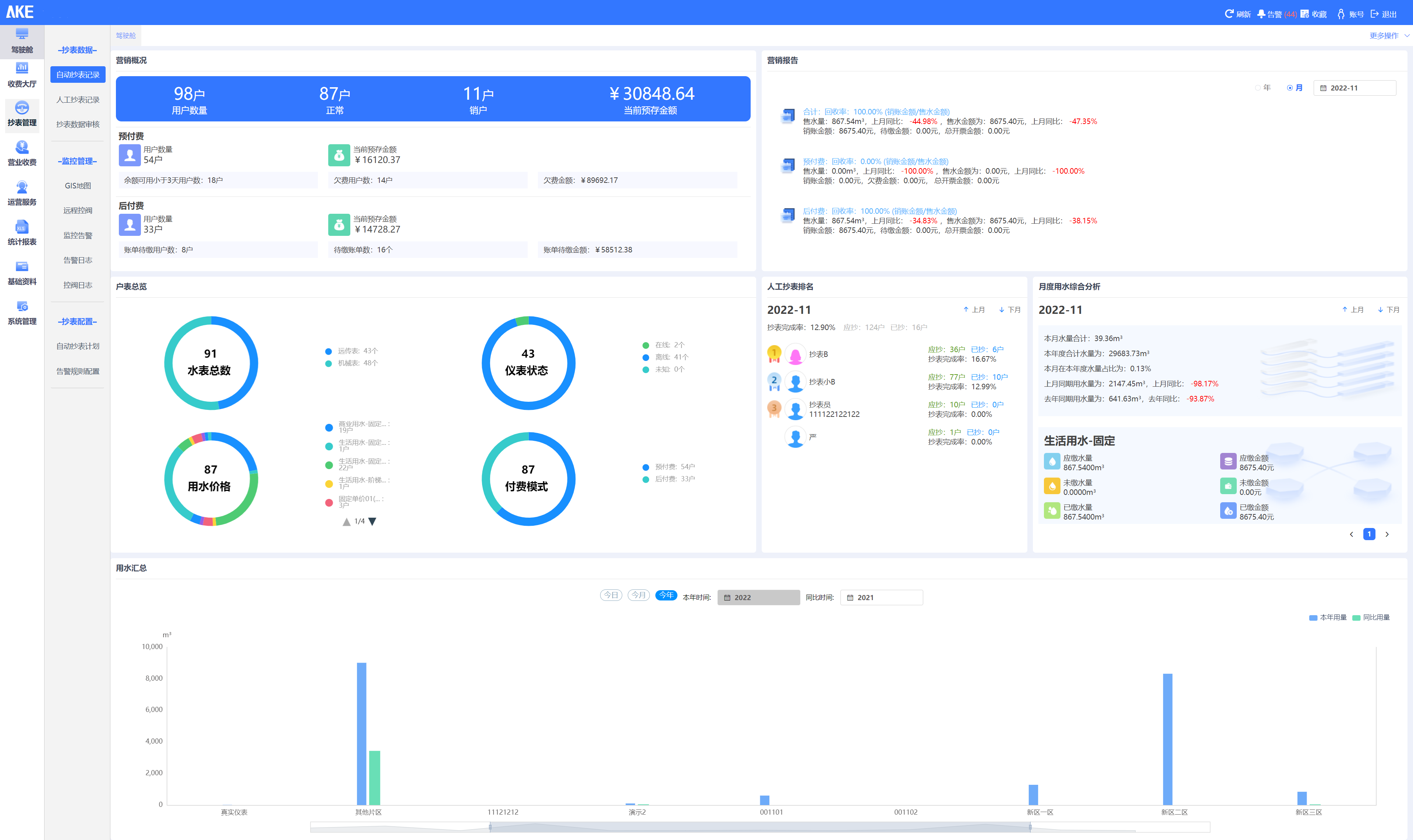
  1. 系统总览:电竞比分网 - 全球电竞比分实时速递户表集抄管理实现对不同厂家的远传水表进行不同维度的统计,包括不同厂家不同型号水表的数量、在线情况、水表告警情况等;

  2. 基础管理:系统提供对供水区域管理、客户信息管理、集中器管理、采集器管理、水表管理、告警规则管理等基础资料管理功能;

  3. 抄表采集:对平台内水表的数据通过GIS地图、实时列表、单点重点分析等不同维度、不同形式进行展示分析;

  4. 运行指标:系统实现对水表、流量计数据的相关查询,实现异常分析、同环比等分析;

  5. 报表统计:实现水表、流量计的各种水量数据的查询并生成报表,如日用量明细报表、月用量明细报表、年报表、以及每天的时段报表等,同时实现图表形式的展示,统计分析报表内出现的最大值、最小值以及平均值等信息。

系统解决方案
经典案例
电竞比分网 - 全球电竞比分实时速递